压铸铝合金试样
压铸有色合金试样GB/T 13822-92
1、主题内容与适用范围
本标准规定了压铸有色合金的试样类型、尺寸以及试样要求。
本标准适用于压铸有色合金力学性能的测定。
2、试样类型和尺寸
2.1拉力试样
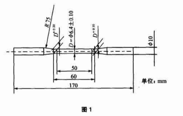
2.1、1 A型拉力试样
A型拉力试样的形状与尺寸应符合图l的规定,适用于测定抗拉强度和伸长率。
2.1、2 B型拉力试样
B型拉力试样的形状与尺寸应符合图2的规定,适用于抗拉强度比较试验和硬度测定
2.2、冲击韧性试样
冲击韧性试样的形状与尺寸应符合图3的规定,适用于冲击韧性试验,试验前截为两根。试验时摆捶冲击在试样最窄面。
3、试样要求
3.试样在专用压铸型内压铸,压铸试样工艺示意图和工艺参数表见附录A(参
考件)和附录B(参考件)。
3.2试样应清理毛刺,不得弯曲和矫直。
3.3试样非夹持部分不得有顶杆印痕,擦伤、麻面、冷隔、裂纹、夹杂和孔穴等缺陷。
“如果发现本网站发布的资讯影响到您的版权,可以联系本站!同时欢迎来本站投稿!
共0条 [查看全部] 相关评论



